Sau khi lắng nghe phản hồi của Nha khoa trong quá trình sử dụng phần mềm tại phòng khám, DentalFlow đã tổng hợp lại ý kiến, phân tích, đánh giá và có những cập nhật nâng cấp một số tính năng để mang lại trải nghiệm tốt nhất cho Quý nha khoa khi ứng dụng phần mềm quản lý trong vận hành.
Thời gian phát hành: 12:00 ngày 25/08/2023
1. Những tính năng cập nhật trong tháng 8
Với bản cập nhật tháng 8, DentalFlow nâng cấp một số tính năng sau:
– Nâng cấp giao diện Trang chủ chuỗi

Giao diện Trang chủ chuỗi tại phần mềm DentalFlow
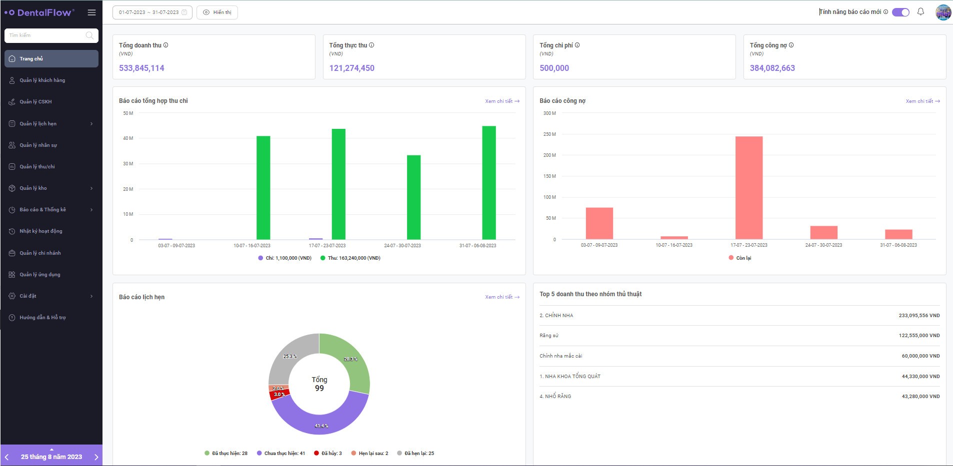
– Nâng cấp giao diện Trang chủ chi nhánh

Giao diện Trang chủ chi nhánh tại phần mềm DentalFlow
– Cập nhật tính năng phân quyền: Hủy phiếu thu, hóa đơn
– Bổ sung tính năng trong Nhật ký hoạt động: Xem phiếu thu, hóa đơn được hủy
– Bổ sung vai trò: Tư vấn viên
Giao diện tính năng Phân quyền tại phần mềm DentalFlow
2. Chi tiết cập nhật
2.1. Tính năng hủy, xóa phiếu thu và hóa đơn
Giao diện thanh toán trên DentalFlow
Các bước truy cập: [Quản lý khách hàng] -> [Thanh toán]
Thay đổi so với giao diện cũ, ở giao diện mới DentalFlow có những cập nhật bổ sung:
- Ngày tạo: Thời gian thao tác tạo Phiếu thu/ Hóa đơn
- Ngày lập phiếu: Ngày ghi nhận Phiếu thu/Hóa đơn
- Hủy hóa đơn, phiếu thu
Để có thể thao tác hủy/ xóa hóa đơn của phiếu thu, tài khoản của nhân sự phải được phân quyền.
Tạo phân quyền tại: [Cài đặt] -> [Phân quyền] -> [Xóa thanh toán – Phiếu thu] / [Xóa thanh toán – Hóa đơn]
- Với vai trò Quản trị viên/ Quản lý khi được phân quyền “Xóa” Phiếu thu/ Hóa đơn sẽ có thể hủy và xóa hóa đơn đã được tạo.
- Các vai trò còn lại (Lễ tân, Điều dưỡng viên,…) khi được cấp quyền Xóa Phiếu thu/ Hóa đơn thì chỉ được quyền “Hủy” hóa đơn và phiếu thu đã được tạo.
Với những hóa đơn của khách hàng bị tạo sai về nội dung việc chúng ta cần làm là hủy hóa đơn đó đi và tạo lại, nếu sai từ bước tạo phiếu thu, chúng ta cần hủy hóa đơn và sau đó tiến hành hủy phiếu thu đã được tạo.
2.1.1. Cách hủy hóa đơn:
Sau khi tài khoản nhân sự được cấp quyền xóa hóa đơn, màn hình thanh toán sẽ hiển thị kí hiệu 🚫 (kí hiệu hủy) tại cột “Thao tác”
Bước 1: Click chọn ký hiệu 🚫
Bước 2: Nhập lý do hủy và xác nhận
2.1.2. Thao tác phiếu thu
Để hủy phiếu thu đã được tạo, trước tiên cần hủy hóa đơn (hướng dẫn tại Thao tác hủy hóa đơn) sau đó tiến hành hủy phiếu thu.
Bước 1: Click chọn ký hiệu 🚫
Bước 2: Nhập lý do hủy phiếu thu và xác nhận

- Đối với tài khoản Quản trị viên/ Quản lý:
Màn hình hiển thị Phiếu thu/Hóa đơn đã hủy tại tài khoản Quản trị viên/ Quản lý
2.2. Phiếu thanh toán đã bị hủy
Giao diện màn nhật ký hoạt động trên DentalFlow
Nhật ký hoạt động – Phiếu thanh toán đã hủy giúp Phòng khám theo dõi, thống kê được những Phiếu thu/ Hóa đơn đã bị hủy gồm các thông tin về thời gian hủy, lý do hủy, người hủy,… để theo dõi hoạt động thanh toán của nhân sự phòng khám mình.
Các bước truy cập: [Nhật ký hoạt động] -> [Phiếu thanh toán bị hủy]
DentalFlow hy vọng lần cập nhật tháng 7 này sẽ đem lại trải nghiệm tốt nhất cho Quý nha khoa, tối ưu quy trình vận hành, nâng cao chất lượng dịch vụ cho phòng khám.
Chúng tôi luôn sẵn sàng lắng nghe, tiếp nhận những phản hồi từ Nha khoa để cải thiện, nâng cấp hoàn thiện các tính năng trên phần mềm, mang lại cho Quý Nha khoa trải nghiệm hiệu quả trong quá trình quản lý phòng khám.
DentalFlow – Bởi nha sĩ, vì nha sĩ!
———————————————-
Click đăng ký ngay để được tư vấn và trải nghiệm các tính năng quản trị nha khoa trên DentalFlow!!!
— — — — — — — — — — — —
Tìm hiểu thêm về DentalFlow chúng tôi tại:
Phần mềm nha khoa DentalFlow – Bởi nha sĩ, vì nha sĩ!
Hotline: 092 774 1985
Facebook: https://www.facebook.com/dentalflowvn
Youtube: https://www.youtube.com/c/DentalFlow

